What's Next?
You now have a working BOM with resolved issues and optimized costs. Here's what you can do beyond basic management.
Collaborate with Design and Procurement
BOM CoDesign creates a bidirectional workflow between Altium Designer and the BOM Portal.
- For Engineers: View procurement recommendations in the ActiveBOM panel. Apply part changes as needed and see what changed.
- For Procurement: Update the managed BOM after design changes were applied. Compare the design BOM against the procurement BOM before applying changes.
Both teams see updates when the other makes changes, eliminating the spreadsheet back-and-forth.
Manage BOM Releases
When your BOM is ready for manufacturing, create a formal release.
- Releases capture a snapshot of your BOM at a specific point in time.
- Configure lifecycle states* for BOMs to make sure no one is using outdated versions - only available with Agile Teams and Agile Enterprise.
- Compare releases and jump back to a specific release if something went wrong.
- Export released BOMs to CSV / Excel or publish them to a PLM (PLM is only available with Agile Teams and Agile Enterprise.)
* Default BOM lifecycle states: Draft (draft version), Prototype (approved for prototypes), Production (approved for production), and Abandoned (no longer used.)
Advanced Features
Consolidated BOMs
Combine multiple project BOMs for multi-board products to aggregate quantities for volume pricing, consolidate equivalent parts manually, and generate single purchase orders for entire products.
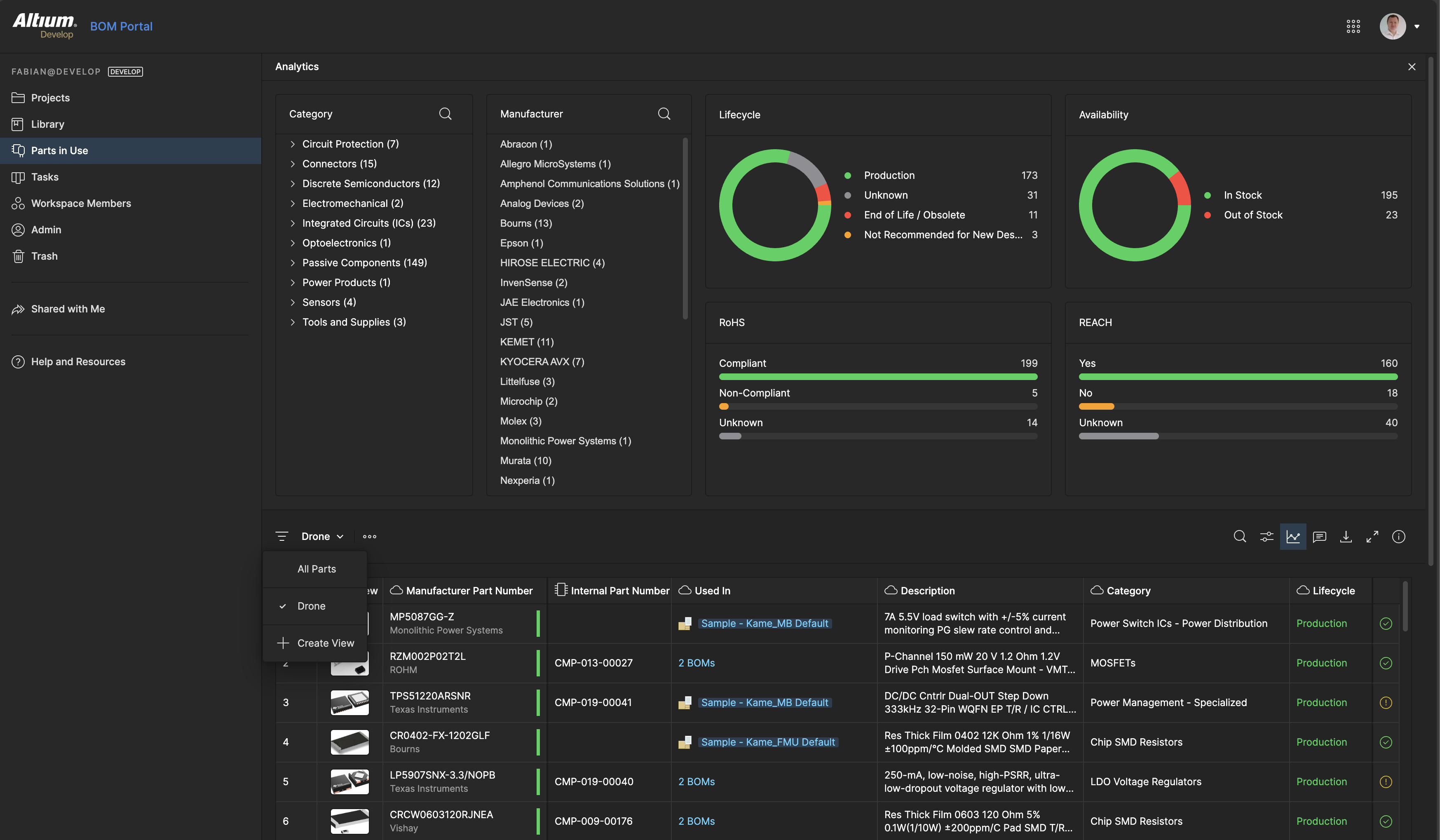
Parts in Use
Track which BOMs use specific manufacturer parts across your entire workspace. Filter by lifecycle status, compliance, or manufacturer, and understand the impact before making part changes.

Part Library Management
Link BOMs to your component library for pre-approved parts, IPN (Internal Part Number) support, and automatic Part Choices based on your specifications.
Documentation Resources
For detailed information on these features, visit the Altium documentation: